키워드 검색 사이트 소개
블로그하다보니까 수익형 블로그 운영하시는 분들의 팁들을 자주 찾게 되면서 알게 된 사실이 있다. 블로거 고수(?) 분들은 글을 쓰는 시간보다 검색 노출이 잘 될만한 키워드를 서칭하는 시간이 더 많다라는 것이다. 키워드가 그만큼 중요하다는 뜻이다.
키워드 검색을 하다보니까 경쟁력이 약한 키워드를 많이 쓰고 있었다는 것을 깨닫게 되었다. 예를 들면, 이미 유명한 키워드는 나와 같은 신생 블로그가 그 키워드를 차지하기 어렵다. 그런데 그 키워드만 고집할 경우 사실은 밑 빠진 독에 물 붓기와 같은 것... 이왕이면 내 블로그와 잘 맞는 키워드를 찾아서 활용하면 더 많은 사람들에게 노출될 수 있으니 나도 틈틈이 서칭하고 있다. (하지만 '괜찮은 키워드' 찾기가 쉽지는 않다....^^;)
수익형 블로그로 유명한 리남님의 유튜브를 통해 알게된 키워드 검색 사이트를 공유한다. (이미 다들 알고 있을 수도??!)
- 키워드마스터
- 블랙키위
키워드마스터 (whereispost.com/keyword/)
키워드 마스터는 간단한 지표로 해당 '키워드'를 분석할 수 있는 사이트다. 상단 검색창에 내가 넣고 싶은 키워드를 검색한다. 키워드는 예시로 '티스토리 블로그'라고 검색을 해보겠다.

그럼 위와 같이 검색한 키워드에 대한 지표가 나온다.
'티스토리 블로그'라는 키워드의 검색량은 PC에서는 약 7,000, 모바일에서는 약 8,000 정도로 기기 상관없이 검색량은 대략 비슷하다는 것을 알 수 있다.
다음이 가장 중요한데, 총 조회수와 문서수의 비율이다. 총 조회수는 검색량을 합한 것으로 약 16,000으로 나왔다. 문서수는 200,000개로 해당 키워드로 검색하는 양에 비해 이미 많은 글들이 존재한다는 뜻이다.
정리하자면 조회수보다 문서수가 적은 키워드를 발견해야 한다는 것이다.
그 키워드를 글을 썼을 때, 조회수는 당연하고 키워드를 차지할 수 있을 것이다. 가장 오른쪽에 '블로그 순위'라는 것이 있는데, 해당 키워드로 검색했을 때 가장 상위에 노출되는 블로그 10개를 순서대로 나열해서 보여주는 것이다. 이 블로그들을 방문해서 키워드를 어떻게 활용했는지, 왜 상위노출이 되었는지 등을 분석해보면 좋은 참고자료가 될 것 같다.
또, 검색한 키워드와 관련된 연관 검색어를 추천해주고, 연관 검색어 키워드를 클릭하면 그에 대한 지표과 결과화면에 나타나니까 태그를 위해서 키워드 찾고자 하시는 분들에게는 도움이 될 것 같다.
블랙키위 (blackkiwi.net/)
블랙키위는 네이버에 초점이 맞춰 키워드를 검색하고 분석하는 사이트이다.
키워드마스터에서 한 것처럼 검색창에 '티스토리 블로그'라는 키워드를 검색을 해보겠다.↓

키워드마스터에 비해 더욱 자세한 키워드 분석 결과가 나온다. 검색결과를 차례로 보면,

키워드에 대한 전체적인 검색량 정보를 알 수 있고, 일간/월간/기기별로 세부적으로 볼 수 있다. 여기서 쉽게 볼 수 있는 지표라 한다면 '콘텐츠 포화지수'로 해당 키워드가 이미 얼마나 포화되었는지, 즉 검색량에 비해 이미 존재하는 글들이 얼마나 많은지 한눈에 볼 수 있다. '티스토리 블로그'라는 검색어는 전체적인 웹 상에서 500%로 매우 높은 포화 지수를 보여주고 있다.

다음 섹션에서는 해당 키워드와 비슷한 연관 키워드를 함께 보여준다. 연관 키워드에서 내가 검색한 키워드랑 비교했을 때 검색량보다 블로그 글 발행량이 적은 키워드를 발견한다면 후자의 키워드를 내 글에 활용하면 더 좋을 것이다~!

다음 섹션에서는 검색한 키워드를 기간별로 검색량 추이를 비교할 수 있는 그래프가 나온다. 계절이나 특정 기간, 기념일과 관련되거나 영향을 받는 키워드가 있다면 날짜에 맞춰서 글을 작성하는 것도 좋을 것이다.
나도 최근에 한글날 기념 무료폰트와 관련된 글을 한글날에 썼는데 티스토리블로그 운영하면서 가장 많은 조회수를 기록했다^^ 이렇게 특정 기간과 관련된 키워드를 사용할 때는 아무때나 글을 올리지말고 글이 가장 검색이 많이되고 노출될 수 있는 시간 때에 맞춰서 사용하면 좋을 것 같다.

다음 섹션은 네이버에서 해당 키워드로 검색을 했을 때 PC와 모바일에서 어떤 섹션 어떤 순서로 노출되는지 알 수 있는 지표이다. 이게 블랙키위에서 가장 재미있는 분석표라고 생각하는 부분이다.
티스토리 블로그라는 키워드를 네이버에 검색했을 때, 가장 먼저 보이는 정보는 PC에서는 '파워링크', Mobile에서는 '웹사이트'다. 네이버의 파워링크 섹션은 기업들이 해당 키워드로 자신의 웹사이트가 가장 먼저 노출될 수 있도록하는 일종의 광고 링크이다. 네이버의 웹사이트 섹션은 말 그대로 웹에서 작성된 글들이다.
나와 같이 티스토리 블로그를 운영하는 사람들이 네이버 검색 결과화면에서 가장 먼저 보이게 하려면 '웹사이트' 섹션이 가장 먼저 나와야한다. 그런 키워드를 찾아야한다. 내 블로그의 방문유입이 모바일이 많다면 모바일에서 웹사이트 섹션이 상단에 있는 키워드를 찾으면 될 것이다.
바로 아래에서는 '블로그' 섹션에서 상위노출되는 10개의 블로그를 링크와 함께 보여준다.

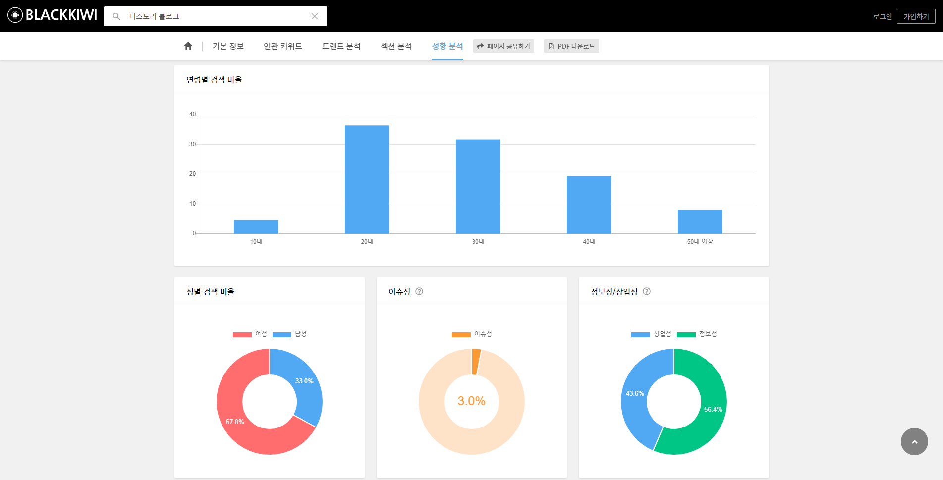
마지막으로는 연령별, 성별 등의 지수를 볼 수 있다. 나의 블로그의 글들이 특정 타겟이 있다면 그들이 좋아할 만한, 검색할 만한 키워드를 찾는데 도움이 될 것 같다.
이렇게 보면 키워드를 찾고 분석하는 것이 꽤나 복잡하지만, 분석 결과를 보면 꽤나 흥미롭다^^! 왜 블로거들이 키워드를 찾는데 열중하는지에 대해서도 이해가 된다. 어쨌든 내가 열심히 쓴 글이 많은 사람들에게 보여질 수 있다면 좋고, 이로 인해서 수익으로까지 이어진다면 더할나위 없을테니 말이다.
나는 아직까지 이렇게 디테일하게 키워드를 분석하고 있지는 않지만, 제목을 키워드 섞어 쓰고 싶을 때 또 태그로 쓸만한 키워드가 필요할 때 이용하는 편이다. 또, 내가 욕심내서 열심히 쓴 글이 그닥 반응이 없을 때 어떤 이유인지 알고 싶을 때도 이용한다.
어떤 분야든간에 데이터분석이 중요하다고 한다. 내가 앞으로 나아갈 방향을 정할 수 있고 범위를 좁힐 수 있기 때문이다. 티스토리 블로그하면서 이렇게 평소 잘 몰랐던 분야도 알게 되고 배우게 되서 개인적으로는 재미있고 좋다^^!
by.liis (life is like this)
'pipelines > blog' 카테고리의 다른 글
| 자주 사용하는 무료 이미지 사이트 2곳 (3) | 2020.09.21 |
|---|